ArcGIS Velocity users can view the processing (compute) and storage of the Velocity subscription directly in the Velocity app. Overall processing (compute) and storage consumption are summarized on the Home page and detailed information is available to administrators on the Feeds and Analytics page (the Compute Utilization page for the Dedicated license) and the Storage Utilization page.
Subscription utilization dashboard
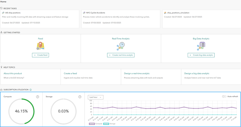
For organization administrators, the Home page in the Velocity app displays a dashboard that shows the subscription use. For the Standard and Advanced license levels, this is the percentage of running feeds and analytics (out of the maximum allowed) and the percentage of storage use. For the Dedicated license, this is the percentage of processing and storage used.
The processing and storage gauges appear green if the percentages are under the alerting thresholds and in shades of orange and red as the percent used approaches 100 percent.
For storage, administrators receive an alert if storage use exceeds 50 percent. For the Advanced and Dedicated license levels, if the percent of used storage exceeds 75 percent, additional storage is automatically added to the subscription. Once storage is added, it cannot be removed.
For processing capacity in the Dedicated license, administrators receive an alert if use exceeds 75 percent. If the percent of processing use exceeds 90 percent, users may receive error messages when starting new feeds or analytics if there is insufficient capacity to run that feed or analytic.
Subscription use over time is displayed in the time series chart. This can be used to understand the rate of increase for the number of running items (compute) or storage consumption. The time series information can be displayed over the last hour, the last day, the last week, or the last month. Use Auto-refresh if you are actively starting and stopping feeds and analytics to see the immediate impacts.
Running items (compute) utilization
The Feeds and Analytics page in the Velocity app provides information about the feeds and analytics that are actively running, including ownership, start time, and item type information. Each item's title links to the details page for that item in the Velocity app. Organization administrators can stop running items if necessary.
For the Dedicated license, this is the Compute Utilization page. Processing usage is divided between feeds, real-time analytics, and big data analytics. The percent of processing usage is reported for each item in the item list. By default, the items are sorted in descending order by usage. Email notification settings can be modified to change the frequency that compute notifications emails are sent to organization administrative contacts.
Both pages have a Logs tab where relevant administrator logs are available, such as compute consumption warnings, and messages about feeds exceeding subscription limits.
The Feeds and Analytics page (or Compute Utilization page) is only visible to organization administrators.
Storage utilization
The Storage Utilization page in the Velocity app provides information on the storage consumed by feature layers hosted by Velocity. This includes item ownership, creation date, record count, and percentage as well as amount in bytes each layer is consuming out of the total storage included in the subscription. By default, the layers are sorted in descending order by storage used. Each item's title links to the ArcGIS Online item details page for that layer.
Email notification settings can be modified to change the frequency that storage notifications emails are sent to organization administrative contacts. For the Dedicated license, this page also provides additional information on how much of the available storage is being used by the system components in Velocity.
The Storage Utilization page has a Logs tab where relevant administrator logs are available such as warnings on storage consumption as it passes given thresholds.
This page is also only visible to organization administrators.
Summary
Organization administrators can use the information provided on the Feeds and Analytics page (or Compute Utilization page for a Dedicated license) and Storage Utilization page to review the running feeds and analytics as well as the relative size of feature layers consuming available storage. This information can be used to coordinate with users on the necessity or status of various items if subscription capacity needs to be made available to accommodate other use cases across the organization. For details on processing and storage capacity in an Velocity subscription, refer to Compute and storage capacity.
For details on Velocity subscription licensing, refer to licensing levels.