Los usuarios de ArcGIS Velocity pueden visualizar el procesamiento (cálculo) y el almacenamiento de la suscripción de Velocity directamente en la app Velocity. El consumo global de procesamiento (cálculo) y almacenamiento se resumen en la página Inicio y hay información detallada disponible para los administradores en la página Feeds y análisis (la página Uso del cálculo de la licencia Dedicated) y en la página Uso del almacenamiento.
Cuadro de mando de uso de suscripciones
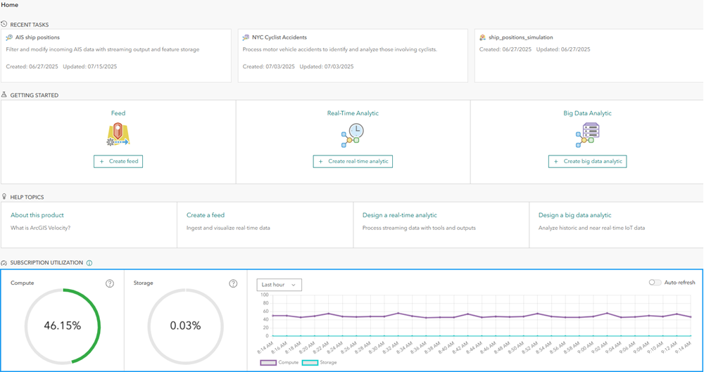
Para los administradores de la organización, la página Inicio de la app Velocity muestra un cuadro de mando que muestra el uso de la suscripción. Para los niveles de licencia Standard y Advanced, este es el porcentaje de uso de feeds y análisis en ejecución (de entre el máximo permitido) y el uso de porcentaje de almacenamiento. Para la licencia Dedicated, este es el porcentaje de procesamiento y almacenamiento utilizado.
Los indicadores de procesamiento y almacenamiento aparecerán en verde si los porcentajes están por debajo de los umbrales de alerta y en tonos de naranja y rojo a medida que el porcentaje utilizado se aproxima al 100%.
Para el almacenamiento, los administradores recibirán una alerta si el uso del almacenamiento supera el 50%. Para los niveles de licencia Advanced y Dedicated, si el porcentaje de almacenamiento utilizado supera el 75%, se agrega almacenamiento adicional automáticamente a la suscripción. El almacenamiento no se puede eliminar una vez que se agrega.
Para la capacidad de procesamiento en la licencia Dedicated, los administradores reciben una alerta si el uso supera el 75%. Si el porcentaje de uso de procesamiento supera el 90%, los usuarios pueden empezar a recibir mensajes de error al iniciar nuevos feeds o análisis si no hay capacidad suficiente para ejecutar dicho feed o análisis.
El uso de la suscripción a lo largo del tiempo se muestra en el gráfico de serie temporal. Se puede utilizar para comprender la tasa de aumento del número de elementos en ejecución (cálculo) o el consumo de almacenamiento. La información de la serie temporal se puede mostrar a lo largo de la última hora, el último día, la última semana o el último mes. Utilice Actualizar automáticamente si inicia y detiene de forma activa feeds y análisis para ver los efectos inmediatos.
Uso de elementos en ejecución (cálculo)
La página Feeds y análisis de la app Velocity proporciona información sobre los feeds y análisis que se están ejecutando activamente, incluida la información de propiedad, hora de inicio y tipo de elemento. El título de cada elemento enlaza con la página de detalles de ese elemento en la app Velocity. Los administradores de la organización pueden detener elementos en ejecución si es necesario.
En la licencia Dedicated, esta es la página Uso del cálculo. El uso del procesamiento se divide entre feeds, análisis en tiempo real y análisis de big data. Se informa del uso de procesamiento en porcentaje para cada elemento de la lista de elementos. De forma predeterminada, los elementos se ordenan en orden descendente por uso. La configuración de notificación por correo electrónico se puede modificar para cambiar la frecuencia con la que se envían a los contactos administrativos de la organización los correos electrónicos de notificaciones de cálculo.
Ambas páginas tienen la pestaña Registros donde hay disponibles registros de administrador relevantes, por ejemplo, advertencias de consumo de cálculo y mensajes sobre feeds que superan los límites de la suscripción.
La página Feeds y análisis (o la página Uso del cálculo) solo está visible para los administradores de la organización.
Uso del almacenamiento
La página Uso del almacenamiento de la app Velocity proporciona información sobre el almacenamiento consumido por las capas de entidades que aloja Velocity. Se incluye información de la propiedad, fecha de creación, recuento de registros y porcentaje del elemento, así como la cantidad en bytes que cada capa está consumiendo del almacenamiento total incluido en la suscripción. De forma predeterminada, las capas se ordenan en orden descendente por uso de almacenamiento. El título de cada elemento se vincula a la página de detalles del elemento de ArcGIS Online de esa capa.
La configuración de notificación por correo electrónico se puede modificar para cambiar la frecuencia con la que se envían a los contactos administrativos de la organización los correos electrónicos de notificaciones de almacenamiento. En la licencia Dedicated, esta página también proporciona información adicional sobre la cantidad de almacenamiento disponible que utilizan los componentes del sistema de Velocity.
La página Uso del almacenamiento tiene una pestaña Registros donde hay disponibles registros de administrador relevantes, como advertencias sobre el consumo de almacenamiento a medida que pasa determinados umbrales.
Esta página solo está visible para los administradores de la organización.
Resumen
Los administradores de la organización pueden utilizar la información proporcionada en la página Feeds y análisis (o la página Uso del cálculo en una licencia Dedicated) y la página Uso del almacenamiento para revisar los feeds y análisis en ejecución, así como el tamaño relativo de las capas de entidades que consumen el almacenamiento disponible. Esta información se puede utilizar para coordinar a los usuarios sobre la necesidad o el estado de varios elementos si es necesario liberar la capacidad de la suscripción para dar cabida a otros casos de uso de la organización. Para obtener más información sobre la capacidad de procesamiento y almacenamiento de una suscripción a Velocity, consulte Capacidad de cálculo y almacenamiento.
Para obtener más información sobre los niveles de licencia de suscripción de Velocity, consulte los niveles de licencia.