ArcGIS Velocity 用户可以直接在 Velocity 应用程序中查看 Velocity 订阅的处理(计算)和存储。总体计算和存储消耗将在主页中进行汇总,并且源和分析页面(Dedicated 许可的计算利用率页面)和存储利用率页面将为管理员提供详细信息。
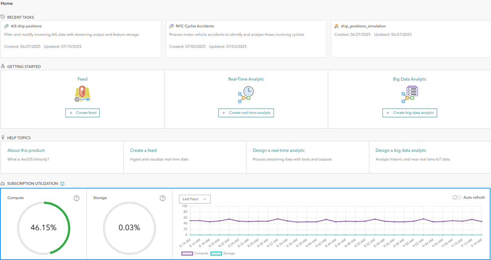
订阅利用率仪表盘
对于组织管理员,Velocity 应用程序中的主页将显示一个仪表盘,其中显示了订阅使用。 对于 Standard 和 Advanced 许可级别,此为运行源和分析的百分比(超出允许最大值)以及存储使用的百分比。 对于 Dedicated 许可,这是已使用处理和存储的百分比。
如果百分比低于警报阈值,则处理和存储仪表将显示绿色,当所用百分比接近 100% 时,仪表将显示橙色和红色阴影。
对于存储,如果存储使用超过 50%,则管理员将收到警报。 对于 Advanced 和 Dedicated 许可证级别,如果已使用的存储百分比超过 75%,则会将附加存储自动添加到订阅中。 添加存储后,用户将无法将其移除。
对于 Dedicated 许可中的处理容量,如果使用超过 75%,则管理员将收到警报。 如果处理使用的百分比超过 90%,则在启动新的源或分析时,如果运行该源或分析的容量不足,则用户可能会收到错误消息。
时间序列图可显示随时间变化的订阅使用。 您可以通过时间序列图来了解运行项目(计算)数量或存储消耗的增长率。 系统可以显示最近一小时、最近一天、最近一周或最近一个月的时间序列信息。 如果您正在积极启动和停止源和分析以查看其直接影响,请使用自动刷新功能。
运行项目(计算)利用率
Velocity 应用程序中的源和分析页面将提供有关正在运行的源和分析的详细信息,包括所有权、启动时间和项目类型信息。 每个项目的标题都将链接到 Velocity 应用程序中该项目的详细信息页面。如有必要,组织管理员可以停止运行的项目。
对于 Dedicated 许可,此为计算利用率页面。 可以对源、实时分析和大数据分析之间的处理使用情况进行划分。 将针对项目列表中的每个项目报告处理使用情况的百分比。 默认情况下,项目将按使用情况降序排列。 可以修改电子邮件通知设置以更改发送给组织管理联系人的计算通知电子邮件的频率。
两个页面都具有日志选项卡,其中提供了相关的管理员日志,例如计算消耗警告,以及有关超过订阅限制的源的消息。
源和分析页面(或计算利用率页面)仅对组织管理员可见。
存储利用率
Velocity 应用程序中的存储利用率页面提供 Velocity 托管的要素图层所消耗存储的详细信息。 包括项目所有权、创建日期、记录计数,每个图层消耗的存储占订阅中包含的总存储的百分比以及数量(以字节为单位)。 默认情况下,图层将按存储使用情况降序排列。 每个项目的标题都将链接到该图层的 ArcGIS Online 项目详细信息页面。
可以修改电子邮件通知设置以更改发送给组织管理联系人的存储通知电子邮件的频率。 对于 Dedicated 许可,此页面还提供了有关在 Velocity 中系统组件所使用的可用存储量的其他信息。
存储利用率页面具有日志选项卡,其中提供了相关的管理员日志,例如存储消耗超过给定阈值时的警告。
此页面同样仅对组织管理员可见。
摘要
组织管理员可以使用源和分析页面(或 Dedicate 许可的计算利用率页面)和存储利用率页面中提供的信息,来查看正在运行的源和分析以及消耗可用存储的要素图层的相对大小。 如果需要提供订阅容量以适应整个组织中的其他用例,则可以使用此信息与用户协调各种项目的必要性或状态。 有关 Velocity 订阅中的处理和存储容量的详细信息,请参阅计算和存储容量。
有关 Velocity 订阅许可的详细信息,请参阅许可级别。