Пользователи ArcGIS Velocity могут просматривать обработку (вычисления) и хранилище подписки Velocity в приложении Velocity. Общие затраты на обработку (вычисления) и хранение суммируются на Главной странице, а подробная информация приведена на странице Каналы и аналитика (страница Использование вычислений для лицензии Dedicated) и странице Использование хранилища.
Информационная панель Использование подписки
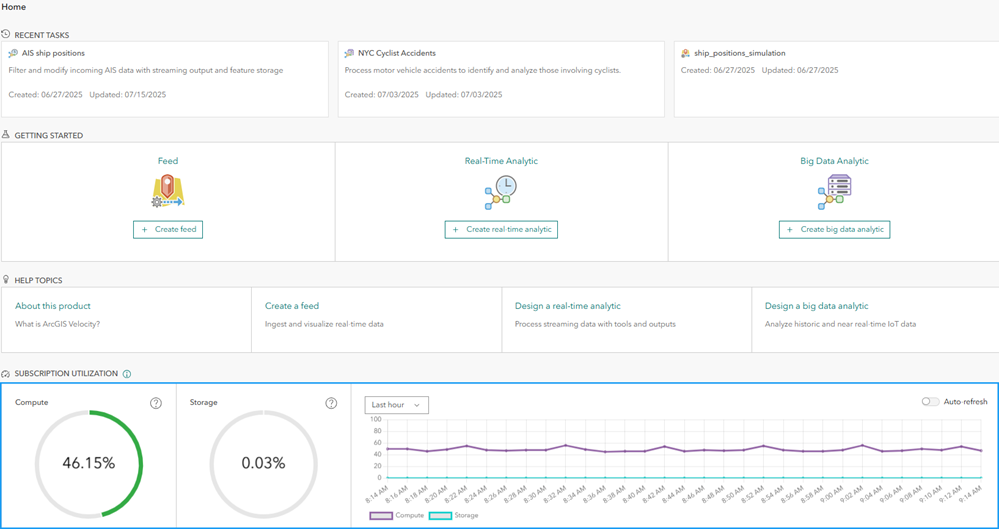
Для администраторов организации на Главной странице приложения Velocity отображается операционная панель, показывающая использование подписки. Для лицензий уровня Standard и Advanced это процент запущенных каналов и аналитики (от максимально доступных), а также процент от использования хранилища. Для лицензии Dedicated это процент использования обработки и хранения. 
Индикаторы обработки и хранения отображаются зеленым цветом, если процентные значения ниже пороговых значений для оповещения, и оттенками оранжевого и красного, когда используемый процент приближается к 100 процентам.
Для хранилища администраторы получают предупреждение, если использование хранилища превышает 50 процентов. Для лицензий уровня Advanced и Dedicated если процент использования хранилища превышает значение 75, в подписку автоматически добавляется дополнительное хранилище. После добавления хранилища его нельзя удалить.
Для вычисленной емкости на уровне лицензии Dedicated, администраторы получают предупреждение, если использование превышает 75 процентов. Если процент использования обработки превышает 90 процентов, пользователи могут получать сообщения об ошибках при запуске новых каналов или аналитики, если недостаточно мощностей для запуска этого канала или аналитики.
Использование подписки с течением времени отображается в диаграмме временных рядов. Это может быть использовано для понимания скорости увеличения числа запущенных элементов (вычислений) или потребления хранилища. Информация временного ряда может отображаться за последний час, последний день, последнюю неделю или последний месяц.
Выключайте и включайте опцию Автоматическое обновление, если вы активно запускаете и останавливаете каналы и аналитику, для просмотра непосредственных воздействий.
Использование запуска элементов (вычислений)
На странице Каналы и аналитика в приложении Velocity приводятся дополнительные сведения о каналах и аналитике, которые запущены в настоящий момент, включая сведения о владельце, времени запуска и типе элемента. Заголовок каждого элемента ссылается на страницу описания этого элемента в приложении Velocity. Администраторы организации при необходимости могут остановить запущенные элементы.
Для лицензии Dedicated это страница Использование вычислений. Использование обработки делится между каналами, аналитикой в реальном времени и аналитикой больших данных. Процент использования обработки сообщается для каждого элемента в списке элементов. По умолчанию элементы отсортированы в порядке убывания использования. Можно изменить настройки уведомлений по электронной почте, изменив частоту отправки уведомлений по электронной почте административным контактам организации.
На обеих страницах есть вкладка Журналы, где доступны соответствующие журналы администратора, такие как предупреждения о потреблении вычислительных ресурсов и сообщения о каналах, превышающих лимиты подписки.
Страница Каналы и аналитика (или страница Использование вычислений) отображаются только для администраторов.
Эффективность использования хранилища
На странице Использование хранилища в приложении Velocity приводится информация об использовании хранилища векторными слоями, размещенными Velocity. Это включает владение элементом, дату создания, количество записей и процент, а также количество в байтах, которое каждый слой потребляет из общего хранилища, включенного в подписку. По умолчанию, слои сортируются по убыванию объема хранения. Заголовок каждого элемента ссылается на страницу описания элемента ArcGIS Online данного слоя.
Можно изменить настройки уведомлений по электронной почте, изменив частоту отправки уведомлений по электронной почте административным контактам организации. Для лицензии Dedicated эта страница предоставляет дополнительную информацию о том, сколько доступного хранилища используется различными компонентами системы в Velocity.
На странице Использование хранилища есть вкладка Журналы, на которой доступны соответствующие журналы администратора, например предупреждения о потреблении хранилища при превышении заданных пороговых значений.
Эта страница также видна только администраторам организации.
Краткая информация
Администраторы организации могут использовать информацию, представленную на страницах Каналы и аналитика (или Использование вычислений для лицензии Dedicated) и Использование хранилища, чтобы просмотреть запущенные каналы и аналитику, а также относительный размер векторных слоев, которые используют доступное хранилище. Эта информация может использоваться для координации с пользователями относительно необходимости или статуса различных элементов, если необходимо увеличить емкость подписки для предоставления емкости для других вариантов использования в организации. Дополнительные сведения о емкости обработки и хранения в подписке Velocity см. в разделе Вычисления и емкость хранилища.
Дополнительные сведения о лицензировании подписки Velocity см. в разделе Уровни лицензирования.