ArcGIS Velocity-Benutzer können die Nutzung von Verarbeitungs- (Compute-) und Speicherressourcen im Rahmen der Velocity-Subskription direkt in der Velocity-App einsehen. Eine Übersicht über die Nutzung von Compute- und Speicherressourcen finden Sie auf der Seite Start. Ausführliche Informationen erhalten Administratoren auf den Seiten Feeds und Analysen (bzw. für die Lizenzstufe "Dedicated" auf der Seite Compute-Nutzung) und Speichernutzung.
Dashboard zur Subskriptionsnutzung
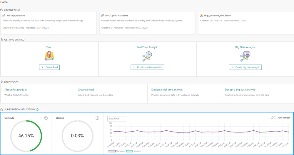
Für Organisationsadministratoren wird auf der Seite Start in der Velocity-App ein Dashboard mit der Subskriptionsnutzung angezeigt. Auf der Standard- und der Advanced-Lizenzstufe handelt es sich hierbei um den Prozentsatz der ausgeführten Feeds und Analysen (des zulässigen Maximums) sowie den Prozentsatz der Speichernutzung. Im Rahmen der Dedicated-Lizenz ist dies der Prozentsatz der verwendeten Verarbeitungs- und Speicherressourcen.
Die Anzeigen für die Verarbeitungs- und Speicherressourcen sind grün, wenn die Prozentsätze unter den Schwellenwerten für Warnungen liegen. Schattierungen in Orange- und Rottönen zeigen an, wie stark sich die Nutzung einem Wert von 100 Prozent nähert.
Beim Speichern erhalten Administratoren eine Warnung, wenn die Nutzung der Speicherressourcen 50 % überschreitet. Im Rahmen der Advanced- und Dedicated-Lizenzstufe werden der Subskription automatisch zusätzliche Speicherressourcen hinzugefügt, wenn der Prozentsatz der genutzten Speicherressourcen 75 Prozent überschreitet. Hinzugefügte Speicherressourcen können nicht mehr entfernt werden.
Bei der Verarbeitungskapazität auf der Lizenzstufe "Dedicated" erhalten Administratoren eine Warnung, wenn die Nutzung 75 % überschreitet. Wenn die prozentuale Verarbeitungsauslastung 90 % überschreitet und nicht genügend Kapazitäten zum Ausführen dieses Feeds bzw. dieser Analyse vorhanden sind, erhalten Benutzer beim Starten neuer Feeds oder Analysen Fehlermeldungen.
Die Subskriptionsnutzung über einen bestimmten Zeitraum wird im Zeitseriendiagramm angezeigt. Diese Anzeige kann verwendet werden, um die Zunahmerate bei der Anzahl an ausgeführten Elementen (Nutzung von Compute-Ressourcen) oder bei der Nutzung von Speicherressourcen nachzuvollziehen. Die Zeitserieninformationen können für die letzte Stunde, den letzten Tag, die letzte Woche oder den letzten Monat angezeigt werden.
Die Umschaltfläche Automatisch aktualisieren verwenden Sie, wenn Sie Feeds und Analysen aktiv starten und beenden, um die unmittelbaren Auswirkungen anzuzeigen.
Nutzung von ausgeführten Elementen (Compute-Ressourcen)
Die Seite Feeds und Analysen in der Velocity-App stellt zusätzliche Informationen zu den Feeds und Analysen bereit, die aktiv ausgeführt werden, wie zum Beispiel Informationen zu Besitzer, Startzeit und Elementtyp. Der Titel jedes Elements wird als Link zur Elementdetailseite für dieses Element in der Velocity-App angegeben. Organisationsadministratoren können bei Bedarf Elemente, die ausgeführt werden, beenden.
Bei der Lizenzstufe "Dedicated" ist dies die Seite Compute-Nutzung. Die Verarbeitungsauslastung wird nach Feeds, Echtzeitanalysen und Big-Data-Analysen unterteilt. Der Prozentsatz der Verarbeitungsauslastung wird für jedes Element in der Liste der Elemente angezeigt. Standardmäßig sind die Elemente nach Auslastung absteigend sortiert. E-Mail-Benachrichtigungseinstellungen können modifiziert werden, um die Häufigkeit zu ändern, mit der Benachrichtigungs-E-Mails zu Berechnungen an Administratorkontakte in Organisationen gesendet werden.
Beide Seiten verfügen über eine Registerkarte Protokolle, wenn relevante Administratorprotokolle zur Verfügung stehen, wie etwa Compute-Warnungen hinsichtlich des Verbrauchs und Nachrichten zu Feeds, die Subskriptionsgrenzwerte überschreiten.
Die Seite Feeds und Analysen (oder Compute-Nutzung) ist nur für Organisationsadministratoren sichtbar.
Speichernutzung
Die Seite Speichernutzung in der Velocity-App stellt zusätzliche Informationen zu dem Speicher bereit, der von den Feature-Layern, die durch Velocity gehostet werden, genutzt wird. Hierzu zählen Elementbesitzer, Erstellungsdatum, Anzahl der Datensätze und Prozentsatz sowie die Anzahl an Bytes, die die einzelnen Layer im Vergleich zum Gesamtspeicher in der Subskription verbrauchen. Standardmäßig sind die Layer nach Speichernutzung absteigend sortiert. Der Titel jedes Elements wird als Link zur Elementdetailseite für diesen Layer in ArcGIS Online angegeben.
E-Mail-Benachrichtigungseinstellungen können modifiziert werden, um die Häufigkeit zu ändern, mit der Benachrichtigungs-E-Mails hinsichtlich Speicherressourcen an Administratorkontakte in Organisationen gesendet werden. Im Rahmen der Lizenzstufe "Dedicated" enthält diese Seite weitere Informationen dazu, wie stark die verfügbare Speicherressource von den Systemkomponenten in Velocity genutzt wird.
Die Seite Speichernutzung hat eine Registerkarte Protokolle, auf der relevante Administratorprotokolle zur Verfügung stehen, wie z. B. Warnungen zum Speicherverbrauch bei Überschreitung bestimmter Schwellenwerte.
Auch diese Seite ist nur für die Administratoren von Organisationen sichtbar.
Zusammenfassung
Organisationsadministratoren können mithilfe der Informationen auf der Seite Feeds und Analysen (bzw. auf der Seite Compute-Nutzung für die Lizenzstufe "Dedicated") und auf der Seite Speichernutzung die ausgeführten Feeds und Analysen sowie die relative Größe von Feature-Layern überprüfen, die verfügbare Speicherressourcen nutzen. Diese Informationen können verwendet werden, um sich mit Benutzern über die Notwendigkeit bzw. den Status verschiedener Elemente abzustimmen, wenn Subskriptionskapazitäten zur Berücksichtigung anderer Anwendungsfälle in der Organisation verfügbar gemacht werden müssen. Details zu Verarbeitungs- und Speicherkapazitäten in einer Velocity-Subskription finden Sie unter Compute- und Speicherkapazitäten.
Weitere Informationen zur Lizenzierung der Velocity-Subskription finden Sie unter Lizenzstufen.